Power Smarter Safety Decisions with Realite
One platform. Multiple products. Endless insight.

Unified Intelligence
One platform powering all safety products
Platform Capabilities
Built for scale, designed for simplicity. The Realite Platform provides everything you need to deploy AI-powered safety solutions across your organisation.
Centralised Data Hub
All safety data, analytics, and insights in one unified platform with powerful search and filtering.
Real-Time Processing
AI video analytics processed in real-time with instant alerts and notifications for critical events.
Multi-Module Support
Seamlessly run NearMiss, Sentinel, Surveys, and custom modules from a single interface.
Advanced Analytics
Comprehensive dashboards, reports, and visualisations to understand safety trends and patterns.
Secure Cloud-Native Architecture
Scalable, reliable infrastructure that grows with your needs. Access anywhere, anytime.
Enterprise Security
Bank-level encryption, role-based access control, and compliance with global data standards.
Powered by Realite Platform
One powerful platform. Multiple purpose-built, modular products seamlessly integrated and centrally managed from a single, intuitive interface.
Realite NearMiss
Proactive road safety through near-miss detection and analysis
School Crossing Safety
Specialised protection for school zones powered by NearMiss
Realite Surveys
Next-gen traffic surveys replacing traditional tube counters
Realite Sentinel
Real-time monitoring for construction, level crossings, and critical sites
Realite Labs
Custom deployments and experimental safety solutions
Realite Tower
Portable solar AI camera units enabling deployment anywhere
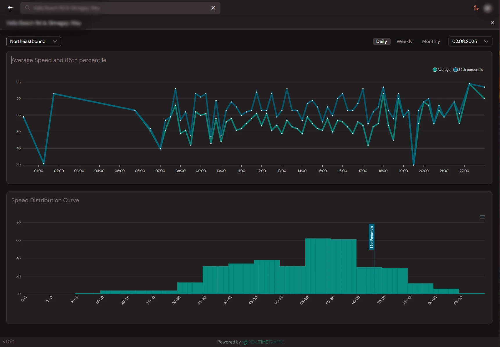
Platform in Action
See how the Realite Platform brings all your safety data together in one intuitive interface.

Site Overview
Comprehensive site metrics with traffic flow, speed analysis, and key performance indicators
Why Choose Realite Platform
More than just software—it's a complete safety intelligence ecosystem designed for modern organisations that take safety seriously.
Unified Management
Control all your safety deployments from one central dashboard. No more juggling multiple systems.
Scalable Infrastructure
Start with one module, expand to dozens. The platform grows seamlessly with your needs.
Cross-Module Insights
Correlate data across different modules to uncover deeper safety insights and patterns.
Rapid Deployment
Get new modules up and running in hours, not weeks. Pre-configured templates and workflows.
Cost Efficiency
Shared infrastructure means lower costs per module. Pay for what you use, scale as needed.
Future-Proof
Automatic updates, new features, and modules added continuously without disruption.
Platform Highlights
Integrations & Extensibility
The Realite Platform is designed to work with your existing infrastructure. Connect, extend, and customise to fit your unique requirements.
API-First Design
RESTful APIs and webhooks for seamless integration with your existing systems
Real-Time Events
Push notifications and webhooks for instant alerts to your tools and workflows
Data Export
Export data in multiple formats (CSV, JSON, XML) for analysis and reporting
Secure Cloud Integrations
Native integrations with AWS, Azure, Google Cloud, and major SaaS platforms
Ready to Transform Your Safety Operations?
See the Realite Platform in action. Book a personalized demo and discover how our flagship solution can revolutionize your approach to safety.